油气回收简介
浏览次数: 发布时间:2012-03-17 15:15
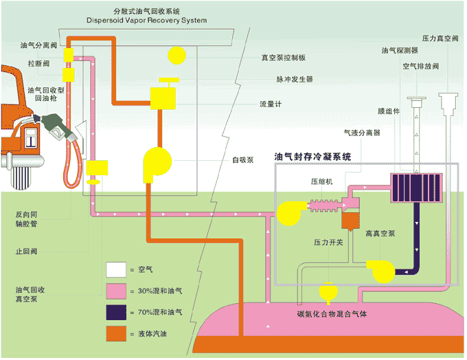
油气回收系统简介
油气回收分为一次油气回收和二次油气回收两个阶段。对油罐车向储油罐卸油时,把储油罐中的油气进行回收到油罐车过程一般称为一次油气回收;对加油机向汽车加油时,把汽车油箱的油气进行回收到储油罐过程称为二次油气回收。
汽油是一种挥发性很强的物质,在油罐车向储油罐卸油及汽车加油时,储油罐和汽车空油箱中的油气将被排出,储油罐和油箱内汽油的搅动会产生大量的油气,储油罐内的汽油自然挥发也会产生大量的油气。这些油气若不能被回收加以处理的话,将会弥漫在加油站环境中,并最终排出大气。长期处在油气的环境中会给身体造成伤害,油气排向大气会造成环境污染,油气弥漫在加油站环境中还是一个安全隐患。
欧米特二阶段油气回收系统将油气回收到地下储油罐内,油气排放处理装置将油气转化为液体汽油,并控制排放符合环保标准,既保护了环境也消除了不利于安全和健康的因素,同时还可以节约大量的能源。





