+设为首页
+加入收藏
+联系我们
服务热线:
13308021168
成都长稳机电设备有限公司欢迎您
首 页
关于我们
新闻资讯
产品展示
工程案例
招贤纳士
在线留言
联系我们
产品分类
加油机类
油罐车配件类
管道过滤器类
静电报警器类
防暴灯具类
计量仪器仪表类
便携式加油机类
油气回收类
液位仪及潜油泵
加油站网架及油罐类
加油站IC卡改造类
加油机中控系统类
加油站油气回收类
加油站配件类
加油机配件类
耐油胶管
服务热线:028-86640898
联系手机:13308021168
联 系 人:苏经理
公司地址:成都市金牛区蓉都大道车美惠汽车中心东南门旁(军区总医院地铁站D口)
主页
>
产品展示
>
恒山超强系列4加油机
恒山超强系列3加油机
恒山超强系列2加油机
恒山超强系列1加油机
恒山G系列加油机
正星加油机
油气回收拉断阀
油气回收胶管
油气回收密封接头
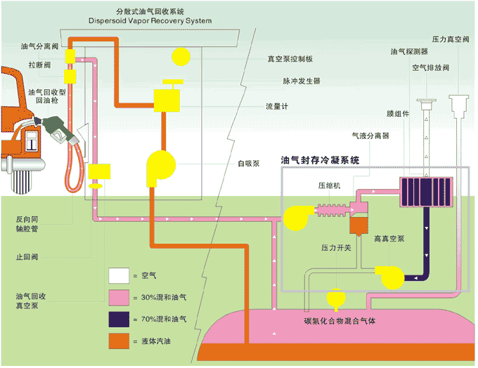
二次油气回收系统
一次油气回收系统
油气回收简介
首页
1
2
3
4
5
下一页
末页
1
2
3
4
5
共
5
页
50
条
成都油气回收
成都加油机
四川加油机
四川油气回收
加油机
油气回收
关于我们
|
新闻动态
|
产品中心
|
人才招聘
|
联系我们
电话:028-86640898 手机:13308021168 传真:028-86640898 地址:成都市金牛区蓉都大道车美惠汽车中心东南门旁(军区总医院地铁站D口)
未经允许,严禁复制和建立镜像。
Power by DedeCms
蜀ICP备11027094号
关闭
left
客服QQ